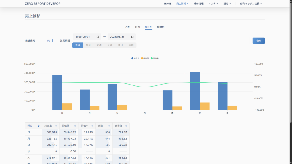
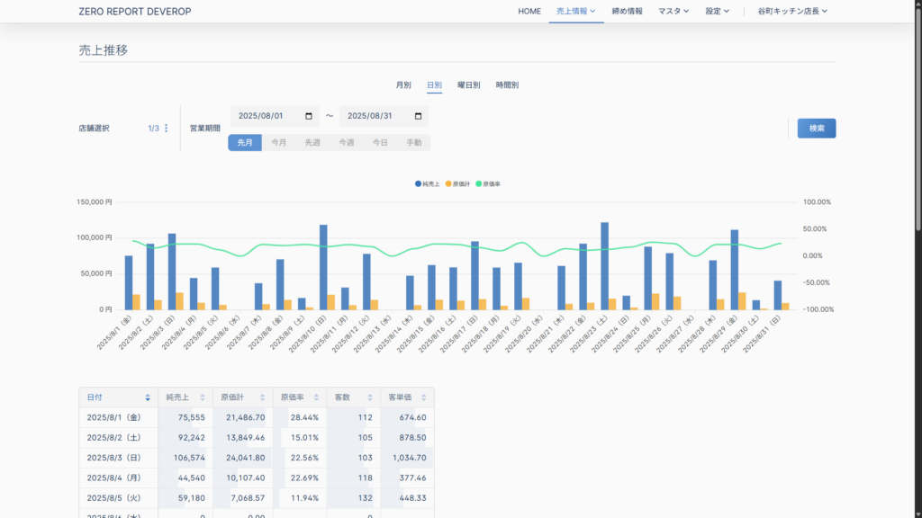
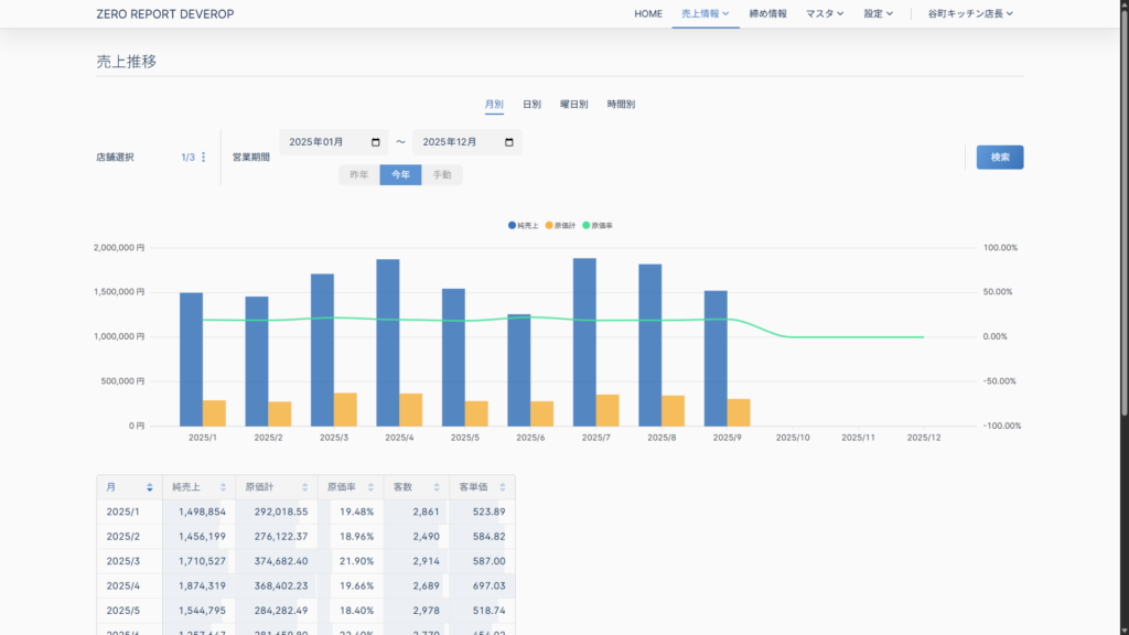
売上推移 2025.09.292025.11.13 1.「メールアドレス」「パスワード」を入力し、「ログイン」ボタンを押す。 2.「売上情報 – 売上推移 」を選択する。 3.閲覧したいデータを「月別」、「日別」、「曜日別」、「時間別」から選択する。 4.閲覧したいデータの店舗、営業期間を選択・入力し、「検索」ボタンをクリックする。 5.データがグラフとテーブルで表示されます。 月別 日別 曜日別 時間別